Enerji Yönetim Platformu
Tasarrufu yönetin,performansı analiz edin,geleceği ENOPTIMAL ile optimize edin.
Elektrik üretim, tüketim ve tedarik yönetiminizi tek platformda birleştirin. Fatura takibinden inverter izlemeye, otomatik sayaç okumadan AI analizine kadar — enerji verimliliğinizi kalıcı olarak artırın.

Enerji yönetiminin üç boyutu
Üretin, tüketin, tedarik edin — her adımda ENOPTIMAL yanınızda.
Üretim Yönetimi
Santralinizin dijital beyni
PTF fiyatlarını otomatik takip edin, inverter bazlı üretim performansınızı izleyin. Gelir optimizasyonu ve hasar analiziyle santralinizden maksimum verim elde edin.
- Gerçek zamanlı PTF entegrasyonu
- İnverter bazlı performans takibi
- Otomatik gelir/gider hesaplama
- AI destekli hasar tespiti
- Solar potansiyel haritası
Tüketim Yönetimi
Maliyetlerinizi tam kontrolünüze alın
Elektrik ve su tüketimlerinizi abone ve tesis bazında analiz edin. Otomatik fatura işleme, tarife karşılaştırması ve sayaç okuma sistemiyle tasarruf fırsatlarını keşfedin.
- Otomatik fatura işleme (OCR)
- Abone bazlı tüketim analizi
- Tarife karşılaştırma simülasyonu
- Su tüketim yönetimi
- Sayaç okuma entegrasyonu
Tedarik Yönetimi
Enerji tedarikini optimize edin
Tedarikçi portal entegrasyonuyla enerji alım satım süreçlerinizi otomatikleştirin. Piyasa koşullarını anlık takip ederek en avantajlı tedarik kararını verin.
- Tedarikçi portal entegrasyonu
- Enerji fiyat karşılaştırması
- Otomatik alım satım raporları
- Sözleşme ve fatura yönetimi
- Piyasa analizi ve uyarılar
Gerçek veriler, gerçek tasarruf
Müşterilerimizin aktif olarak kullandığı canlı dashboard görüntüleri.

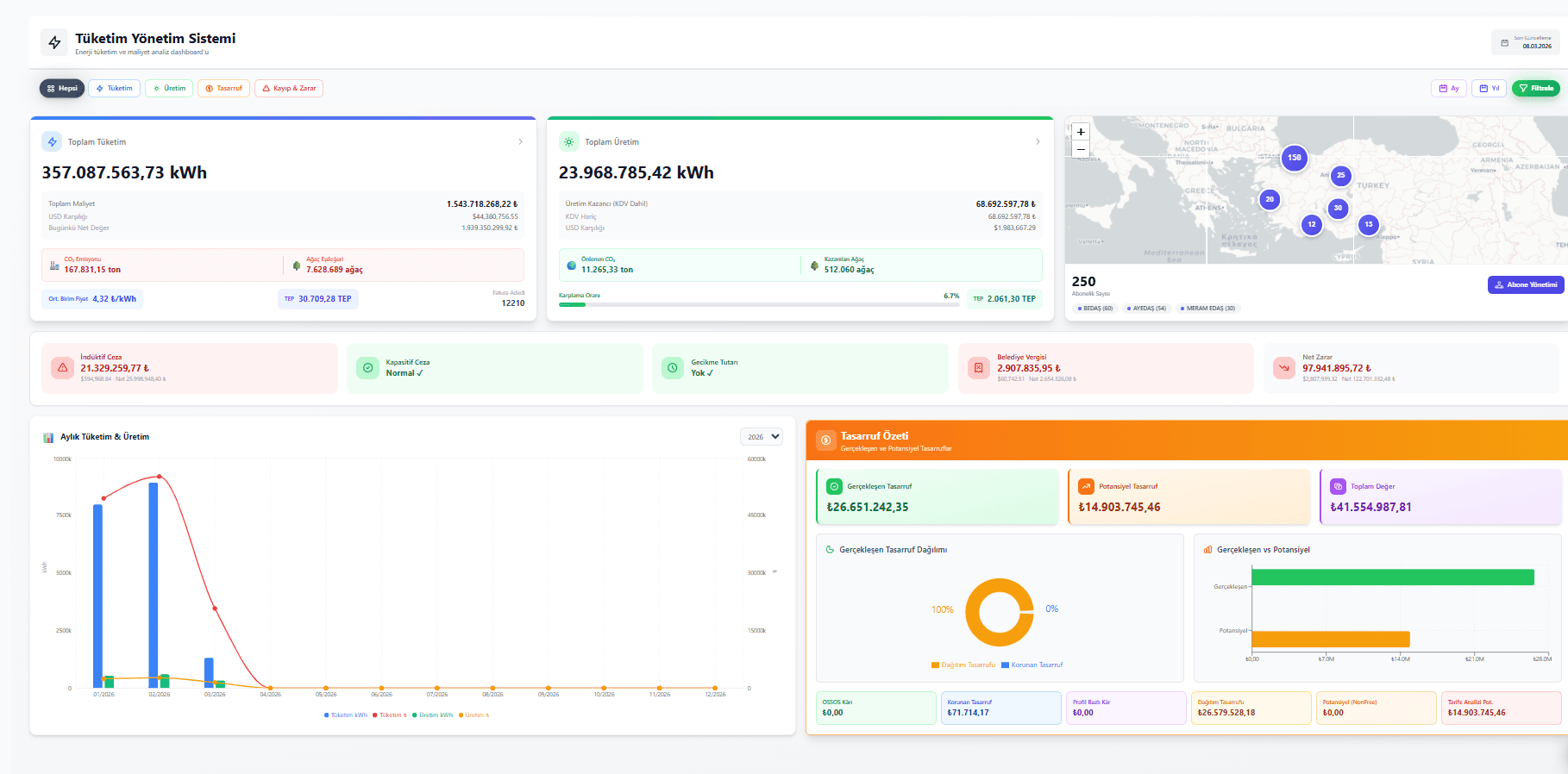
Tüketim Yönetim Sistemi
Elektrik tüketimi, maliyet analizi, abone yönetimi ve tasarruf özetleri

Su Tüketim Yönetimi
Su sayacı bazlı izleme, m³ maliyet analizi, aboneler ve aylık tüketim grafikleri

Doğal Gaz Tüketim Yönetimi
Gaz tüketimi, m³ bazlı maliyet analizi, aboneler ve aylık tüketim grafikleri
Her ihtiyacınız için doğru araç
Enerji verilerini ham veri olmaktan çıkarır; aksiyona dönüştürür.
Gerçek Zamanlı PTF Takibi
Saatlik güncellenen piyasa fiyatlarıyla üretim ve gelir analizlerinizi otomatik gerçekleştirin.
Otomatik Fatura İşleme
PDF ve XML faturalarınızı OCR ile otomatik analiz edin; veriler anında sisteme aktarılsın.
Yapay Zeka Analizi
Akıllı algoritmalar ile performans tahmini, optimizasyon önerileri ve proaktif karar desteği.
İnverter Bazlı İzleme
Her inverteri ayrı ayrı takip edin; anlık güç, toplam enerji ve arıza durumunu görün.
Su Tüketim Yönetimi
Elektriğin yanında su tüketim verilerini de platforma dahil edin; toplam enerji maliyetinizi görün.
GES Üretim Optimizasyon Hesabı
Türkiye genelinde solar potansiyelini harita üzerinde görün; AI ile santralinizdeki üretim kayıplarını analiz edin ve optimize edin.
3 adımda başlayın
Kurulum hızlı, entegrasyon sorunsuz — ilk verileriniz birkaç saatte akmaya başlar.
Teklif Alın
Fiyatlandırma formunu doldurun. 24 saat içinde size özel teklif ile uzmanlarımız geri döner.
Kurulum & Entegrasyon
Santral, inverter ve abone verilerinizi platforma bağlayın. Uzman ekibimiz entegrasyonu tamamlar.
İzleyin & Optimize Edin
Gerçek zamanlı dashboard'unuzdan tüm verileri izleyin. AI destekli analizlerle verimliliği artırın.
Enerji verimliliğinizi bugün artırın
Dakikalar içinde kurulum. Gerçek verilerle ilk analizinizi hemen görün.